La alegerile locale au votat, în județul Bacău peste 250.000 persoane, adica 41,55 la sută din alegătorii înscriși pe listele electorale.
În municipiul reședință de județ s-au prezentat la urne 51.763 alegători – 31,27 % la sută.
Prezența a fost, pe tot parcursul zilei, mai mare în mediul rural decât în cel urban.
În cursul nopții se vor face publice primele rezultate parțiale ale scrutinului.
La ora 20.00 au votat 40,77 % din alegătorii din județul Bacău
Cu o oră înainte de închiderea votului, în județul Bacău au votat 245.494 alegători, ceea ce înseamnă 40,77 la sută din totalul electorilor.
În municipiul Bacău, prezența la vot era de 50.312 la sută, adică 50.312 alegători.
Pe județ, mediul rural a depășit urbanul ca prezența: 147.000 de persoane au votat la țară față de 96.000, la orașe. Pe sexe, femeile au votat mai mult decât bărbații: 125.000 fața de 119.000.
2.285 de alegători au votat cu urna mobilă și s-au înregistrat 4.911 de persoane pe liste suplimentare.
Ora 18.00: În județul Bacău au votat 36,61 % din alegători
Până la ora 18.00, în județul Bacău au votat 220.471 de persoane, adică 36,61 la suta din totalul persoanelor înregistrate pe listele electorale.
În municipiul Bacău au votat 43.781 de alegători (26,45 %).
La Onești au votat 12.788 de alegători – 29,80 la sută.
La Moinești prezența la vot este de 6.680 de persoane – 33,69 la sută.
în Comănești au votat 6.303 alegători – 32,51 la sută.
La nivelul județului au votat 135.000 de alegători din mediul rural și 85.000 din mediul urban.
Ora 16.30: Prezența la vot în județul Bacău a ajuns la 31,63 %
Până la ora 16.30, în județul Bacău au votat 190.486 de alegători, ceea ce corespunde unui procent de 31,63%
3946 de alegători au votat pe liste suplimentare și 1.188 cu urna specială.
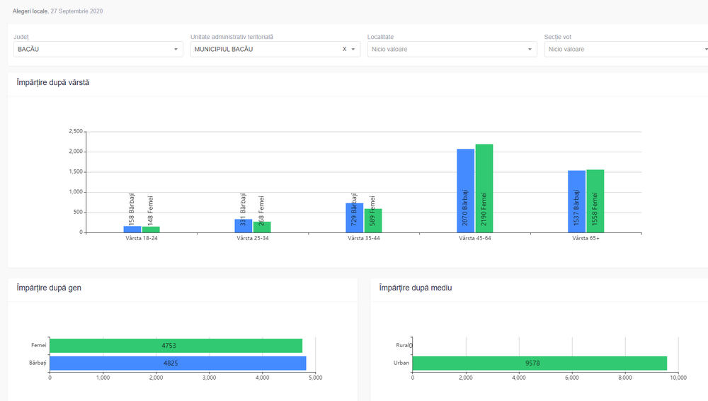
În municipiul Bacău au votat 37.539 de alegători, adică 22,68 % din electorat. Pe sexe, sunt cu aproape 2.000 de femei mai multe decât bărbați.
Doar puțin peste 2.000 de alegatori cu vârsta cuprinsă între 18 și 24 de ani s-au prezentat pâna acum la urne.
Predomină electorii cu vârste între 45 și 65 de ani: 7200 de bărbați și 8.300 de femei.
La nivelul județului, au votat aproape 120.000 de alegători din mediul rural si 74.000 din mediul urban.
Ora 14.00: prezență de 23,99 la sută în județul Bacău
Până la ora 14.00 votaseră 144.450 de alegători din județul Bacău, adică un procent de 23,99 la sută.
În continuare, prezența din mediul rural o depășește cu mult pe cea din mediul urban. Categoriile de votanți de peste 45 de ani surclasează categoriile sub 45.
În municipiul Bacău au votat 30.000 de persoane, adică 18,15 %
Ora 10.00: prezență de 7,04% în județul Bacău
Până la ora 10.00, în județul Bacău au votat 42.766 de alegători, ceea ce înseamnă circa 7,10% din numărul electorilor.
Cel mai mare procent s-a înregistrat în satul Fundeni din comuna Secuieni – 24,73%, în vreme ce procentul cel mai mic a fost la Rădoaia – 1,44%
La alegerile locale din 2016, județul Bacău a avut o prezența la vot finală de 45,17%
În municipiul Bacău au votat 9.901 alegători (5,98 %), cei mai mulți peste 45 de ani.
Prezență mai mare în mediul rural!
Spre deosebire de scrutinurile precedente, la orele dimineții se înregistrează o prezență mai mare a votanților din mediul rural.
Astfel, în comunele din județul Bacău au ieșit până la ora 10.20 nu mai puțin de 29.648 de alegători, în vreme ce, în mediul urban se înregistraseră doar 21.616.
În județ predomină alegătorii cu vârsta de peste 45 de ani: 46070 față de 16.805 în categoria 18-45 de ani.
A început votarea
Peste 600.000 de alegători din județul Bacău sunt așteptați, astăzi, la urne, pentru a alege primarii, consilierii locali, consilierii județeni dar și pe președintele Consiliului Județean.
Conform legii, votul a început la ora 7.00 și va dura până la ora 21.00.
Anul acesta, alegerile se desfășoară în condiții stricte din cauza pandemiei de COVID 19.
Alegătorii vor trebui să facă o parte din activitățile care erau realizate, în trecut, de membrii comisiei electorale: să-și scaneze singuri actul de identitate, să-și lipească abțibildul cu inscripția VOTAT. De asemenea, ei trebuie să-și dezinfecteze mâinile la intrarea în secția de votare și trebuie să poarte mască.





















